vortix
Share on:
Enter Your Mastodon Instance
Copy the link below to share to Mastodon
https://terminaltrove.com/vortix/
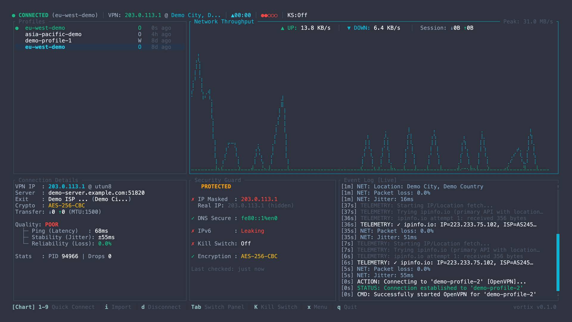
A TUI for WireGuard and OpenVPN with real-time telemetry and leak guarding.

vortix is a TUI for managing WireGuard and OpenVPN connections on macOS.
Core features include auto-detecting VPN profile files, displaying real-time throughput and latency graphs, and monitoring for IPv6 and DNS leaks. It shows your exit IP's geolocation and integrates a kill-switch firewall. The interface is keyboard-driven for connecting, disconnecting and reconnecting to VPNs.
vortix can also import new VPN profiles interactively by using the TUI and provides a viewer to inspect the configuration of any profile. It can calculate advanced metrics like jitter and packet loss and it allows you to copy your public IP to the clipboard directly.
This tool is designed for security professionals, network engineers, remote workers or anyone who use VPNs regularly.

